中贏供水公司熱銷產品:無負壓給水設備、恒壓供水系統等原理圖
隨著各地開發,開放商、建筑商、采購商等對供水系統的需求量越來越大,對于多年從事供水行業的職工來說,他們非常清楚不同規格的供水系統適用于怎樣的現場情況。可是,對于那些新起的開發公司、建筑公司,他們第一次接觸供水行業,第一次接觸供水系統,對于供水產品僅限于了解,卻不知道這些供水系統有著怎樣的供水原理。
以下是我公司對于不同規格不同性質的供水產品進行細致的原理分析:


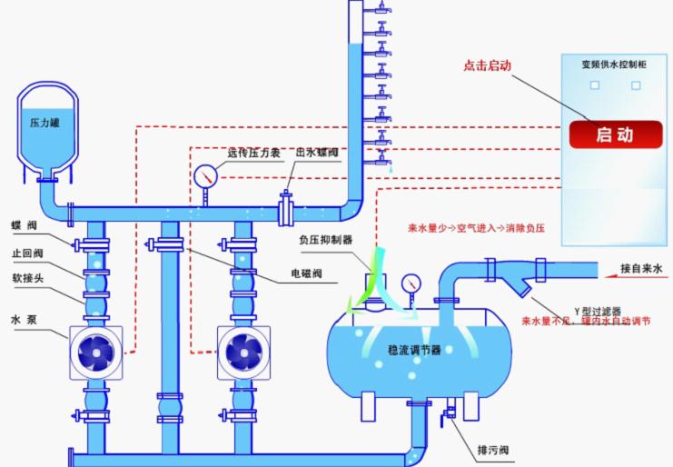
無負壓供水設備是給水排水行業使用最多產品之一,它主要是在自來水原本存在的壓力上疊壓,將自來水加壓到樓層最高點與最遠點。這種設備通常直接接到自來水主管網上,通過控制柜控制,將水源提供到用戶。


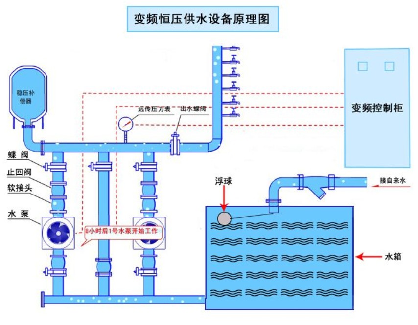
變頻恒壓供水設備同樣是建筑行業給水排水使用率最高的一款產品,它的水源可以是自來水,也可以是井水。這款產品與無負壓供水設備的最大區別在于它必須與水箱對接。 變頻恒壓供水設備是將水箱里面儲存的水源加壓到用戶用水點。


箱式無負壓供水設備是一款比較特殊卻使用頻率較高的給水產品,它不僅融合了恒壓設備接水箱的特點,更是沿用了無負壓設備直接對接自來水管的特性,它將兩款產品的優勢特點完美的結合,可謂說是一款非常強大的供水系統。箱式無負壓供水設備在停水的時候能夠使用水箱里面的水給用戶供水;在自來水有水的時候能夠直接使用主管道的自來水給用戶供水,同時給水箱補水;它在自來水不足時能夠用水箱里面的水補償水源......也正是因為箱式無負壓供水設備如此優秀,在非常多的大型樓盤、酒店、學校、醫院等高用水、集中用水的地方,必不可少。


無塔供水系統是給水行業中運用較少的一款給水產品,它是直接將水井里面的井水打到用水點。對于這款產品,非常多廠家不太愿意出售,原因有兩點:第一在于它本身利潤遠遠沒有其他供水產品高;第二在于它本身使用年限沒有其他供水產品長。其實產品生產模式都一樣,為何深井無塔供水設備會這般沒有優勢呢?關鍵在于使用的環境。無塔供水設備的電機必須常年泡在井水里面,井水里面不僅有泥沙,更有微量元素,這些自然原因不斷破壞產品,導致無塔供水設備的維修問題成為所有廠家非常頭疼的事情。
不過,正是考慮到無塔供水設備以上問題,很多廠家提出了解決辦法。在水井里面放一臺深井泵,將井水抽進水箱儲存,在接一套變頻恒壓設備。一臺深井泵不貴,就算使用幾年后壞了,客戶從新采購一臺一樣的深井泵跟換就沒有問題了。況且在深井泵更換期間,只要水池里面有水,用戶也不會出現停水狀況,既減少了客戶以后重新采購整套深井無塔供水設備的成本,更是減輕了廠家不停來往客戶現場維修的工作。

- 上一篇:中贏供水設備公司熱銷產品原理組合圖 2015/1/7
- 下一篇:山西呂梁臨縣小學采購一套3kw兩用一備無負壓供水設備一套 2015/1/6


