汝陽縣自來水公司采購7.5kw一拖二全自動給水設備一套

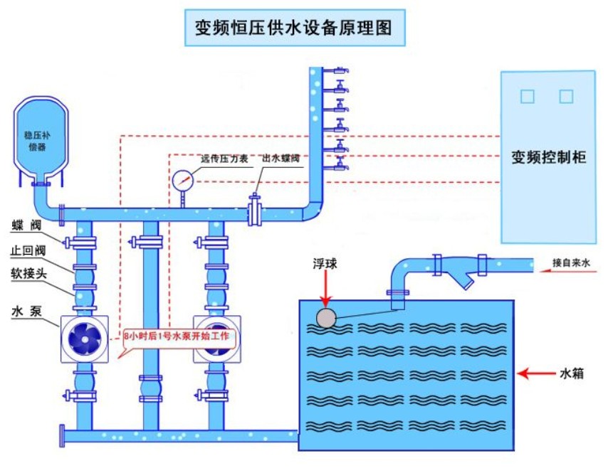
河南省汝陽縣自來水公司采購我公司專屬定制生產的一套7.5kw一拖二全自動給水設備,目前運行良好、高效節能、無需人看守、
節約運行成本。深受客戶喜歡!
- 上一篇:泰州金恒新能源開發有限公司采購11kw三用一備無負壓二次供水 2014/9/30
- 下一篇:二次加壓給水設備中水泵汽蝕對整套設備的危害 2014/9/25
長沙中贏供水設備有限公司
聯系人:曾經理
手 機:183-9097-2823
聯系人:周經理
手 機:183-9097-2823
電 話:0731-85531110/85261150
傳 真:0731-85531110
Q Q:1919400578
郵 件:1919400578@qq.com
網 站:www.tjtp.net.cn
地 址:長沙市香樟路255號云集大廈1302-05號

河南省汝陽縣自來水公司采購我公司專屬定制生產的一套7.5kw一拖二全自動給水設備,目前運行良好、高效節能、無需人看守、
節約運行成本。深受客戶喜歡!